Uploads by Huhhila
Jump to navigation
Jump to search
This special page shows all uploaded files.
| Date | Name | Thumbnail | Size | Description | Versions |
|---|---|---|---|---|---|
| 17:41, 9 April 2026 | Huh 2023 25 plus.png (file) | 2.39 MB | File uploaded with MsUpload | 1 | |
| 00:58, 9 April 2026 | Mapclean mapgen 202604.png (file) | 143 KB | File uploaded with MsUpload | 1 | |
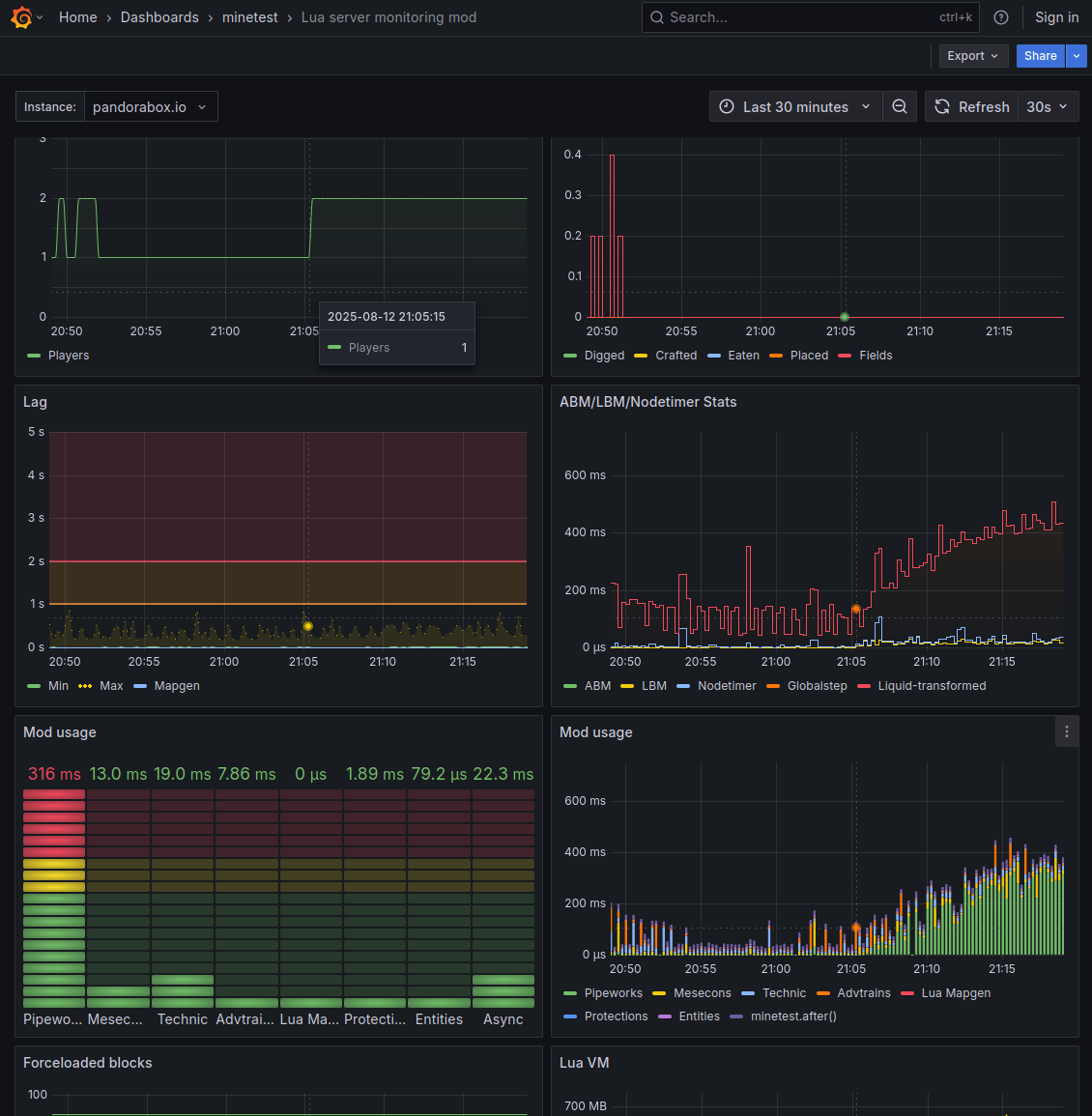
| 18:31, 12 August 2025 | Dli250812.png (file) | 156 KB | "Single player" part has a 105 centrifuge setup (activity like once in 260s) and some advtrains activating every minute. Others logging in almost completely hides such background noise. | 1 | |
| 06:20, 9 August 2025 | Loop 1721 16 2519.png (file) | 222 KB | One loopy mesecon wire. Apparently with a 150x amplifier setup. | 1 | |
| 19:26, 21 July 2025 | Ban rnor.png (file) | 209 KB | Recalculated normals. | 1 | |
| 19:26, 21 July 2025 | Ban orig.png (file) | 344 KB | Inverted normals. | 1 | |
| 12:53, 5 July 2025 | Glass slope artifacts.png (file) | 1.04 MB | Slope rendering artifacts. | 1 | |
| 11:01, 6 April 2025 | Skybox chest xray.png (file) | 1.89 MB | Skybox apparently functions as dungeon chest xray vision (when quarrying under seabed). | 1 | |
| 18:10, 8 March 2025 | Cshad.png (file) | 1.41 MB | Colored dynamic shadows somehow results in slabs with Moiré pattern. | 1 | |
| 19:13, 19 January 2025 | Lighting-mapgen 2025-01-19.png (file) | 1.68 MB | Adding lights at edge of mapgen after quarrying the mapchunk looks somewhat odd. There was a single river water source few hundred meters above, but it encountered ignore. | 1 | |
| 22:19, 15 January 2025 | Quarry underground sunlight liquids.png (file) | 2.72 MB | Quarry holes have rather peculiar sunlight propagation, especially visible at edge of mapgen where liquids exhibit precarious behavior as well. | 1 | |
| 12:45, 12 January 2025 | Slats bug at Goliath.png (file) | 1.13 MB | Texture modifier makealpha appears to require use_texture_alpha these days. | 1 | |
| 20:44, 27 April 2024 | Spawn 3.0 205112.png (file) | 1.3 MB | Original has better camera angle. Please add candidates to https://pandorabox.io/index.php/Talk:Spawn_3.0 first with their own filenames. | 3 | |
| 22:13, 27 February 2024 | Fluid and light dynamics 20240227.png (file) | 263 KB | Natural light and flowing river water from zero river water sources. There is actually a solid ceiling approximately 10km closer to surface. Below the dungeon has not been mapgen'd yet. | 1 |