File:Dli250812.png

From Pandorabox
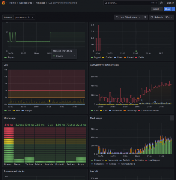
Revision as of 18:31, 12 August 2025 by Huhhila (talk | contribs) ("Single player" part has a 105 centrifuge setup (activity like once in 260s) and some advtrains activating every minute. Others logging in almost completely hides such background noise.)
(diff) ← Older revision | Latest revision (diff) | Newer revision → (diff)
Jump to navigation Jump to search

Original file(1,130 × 1,155 pixels, file size: 156 KB, MIME type: image/png)

Summary

"Single player" part has a 105 centrifuge setup (activity like once in 260s) and some advtrains activating every minute.

Others logging in almost completely hides such background noise.

File history

Click on a date/time to view the file as it appeared at that time.

Date/TimeThumbnailDimensionsUserComment
current18:31, 12 August 2025Thumbnail for version as of 18:31, 12 August 20251,130 × 1,155 (156 KB)Huhhila (talk | contribs)"Single player" part has a 105 centrifuge setup (activity like once in 260s) and some advtrains activating every minute. Others logging in almost completely hides such background noise.

There are no pages that use this file.